How to use Etherscan
3
0
Ambire’s intro to data exploration in teh EVM space

Information is power; even more so in a space where privacy and self-sovereignty are core values — such as the crypto ecosystem.
So how do you become data-empowered inside the broad crypto space? And more specifically, inside the Ethereum ecosystem?
➡ The answer is: Mastering Etherscan.
What is Etherscan?
Etherscan is a blockchain search engine for Ethereum. It is a block explorer for navigating, tracking and analyzing activity on the network powered by the ETH token.
In this article, you’ll learn how to use Etherscan. Let’s see how Etherscan works👇
What can you do with Etherscan?
- Search & investigate addresses and transactions
- Track gas prices
- Track stolen funds
- Track specific addresses
- Set notifications for activity on watched addresses
- Trading & investing research
Who owns Etherscan?
Etherscan is built as an independent project by the same team that created Blockscan, a block explorer aggregator. Etherscan is unaffiliated with the Ethereum Foundation. Etherscan was founded by Matthew Tan, who is acting CEO.
How to read Etherscan’s landing page
The Etherscan homepage displays basic info and stats about the ETH token. It also shows the latest blocks written and the latest confirmed transactions:
The Etherscan search bar helps users find transaction hashes, account address, token or smart contract address, as well as ENS addresses. From the search bar results users can then navigate to their respective info pages.
How to read blocks on Etherscan
Blocks on Ethereum are ordered numerically, starting from block 0 which originated on July 30, 2015.
The block number is named ‘block height’, indicating the position it holds in the order of blocks on the chain. The block records relevant block data, like the time it was mined, the reward given, the amount of ETH fees that were burned, the total number of transactions on the block etc. :
How to read transactions on Etherscan
Each transaction has a unique code or ‘hash’: a hexadecimal character form ID. The generic term ‘transaction’ covers an array of possible operations that can be made on-chain, from a simple token transfer to minting NFTs, executing CEX/DEX trades, liquidity pool deposits, smart contract deployment etc.
How to check transaction status on Etherscan
With the transaction hash, you can check the status of the transaction: it can either be pending (meaning it hasn’t been written on a block yet, but is in the process of doing so) or successful (already written on a block, on-chian). Transactions can also fail/be rejected due to gas fee or technical 3rd party issues (e.g. dApps), in which case they are not executed on-chain and the user needs to redo the operation.
How to read a transaction page on Etherscan
A transaction page on Etherscan shows info such as transaction status, the block it was recorded on, the time it was confirmed, along with actual transaction data: what address initiated the transaction, the destination address, the value of the transaction and the associated fees and gas spent:
How to understand gas on Etherscan
When you read a transaction on Etherscan, you will see a gas price and other gas details.
Gas is a measure of the amount of computation and storage required to execute a change on the blockchain, through a transaction. There are a few transaction properties linked to gas components that give users relevant insights, such as:
- Gas Limit: the superior limit of how much computational work and storage the sender is willing to allocate (pay fees for) on the transaction
- Gas Used by Transaction: the actual amount of computational work and storage used for the transaction to be deployed on-chian
- Gas Price: the amount of Ether per unit of gas that the user is willing to spend for the transaction; this is denoted in a subunit of Ether known as Gwei (1 Gwei = 1x10^-9 Ether)

What is Input Data on Etherscan?
The Input Data field for a transaction on Etherscan shows info that is passed to a smart contract when a transaction is sent to its address. If the transaction is in fact creating a contract on-chain, the contract’s bytecode is placed in this section (input data field).
How to read failing transactions on Etherscan
Transactions can also fail for multiple reasons, and Ethersacn shows an associated message on the transaction page. The most common occurring failure is when transactions run out of gas while trying to be executed (meaning they surpassed the gas limit that was specified by the user when the transaction was created). This appears on Etherscan as a short info message: ‘Warning! Error encountered during contract execution [Out of gas]”.
It’s important to be mindful of all implications when setting the gas limit for a transaction that will be sent to a contract: if the limit is set too high, the transaction could burn up more Ether than you might want or afford to.
How to understand ETH token on Etherscan
Ethereum currently functions with the ERC-20 and ERC-721 standards for smart contracts and tokens. Etherscan can fetch and display data for all tokens created under these protocols. At token page level users can look into the token’s contracts, see their trading volume and price changes, the market cap or the number of holders. A wide array of details is available for exploration, from tokens transactions that were executed to analytics:
How to read NFTs on Etherscan
Etherscan can show and track NFT history. Even though there’s no functionality to actually visualize NFTs, Etherscan offers info like the NFT ID, the project it belongs to, its transaction record or the smart contract interaction:
How to read contracts on Etherscan
Etherscan has a Verified Contracts page, which displays info for all smart contracts on the Ethereum blockchain that have a verified source code. Remember that not all smart contracts are verified, so this is useful resource when trying to decide if a specific contract is trustworthy or not:
With Etherscan you can also search for the contract address manually and see if it has been verified. On the contract address page, go to the Contract tab and see the name, compiler version, and whether a security audit has been performed for the contract:

How to mint NFTs from a contract on Etherscan
If you know the smart contract address for an NFT collection (usually public on platforms like OpenSea or LooksRare etc.), you can mint an NFT from Etherscan. On the Contract tab of the address page, click on the “Write contract” button:
This will enable several options, including various interfaces available within the smart contract, which can be executed. To mint on Etherscan you must first connect your Ethereum wallet using the ‘Connect to Web3’ button and choose Wallet Connect to link your Ambire account.
Once connected, you can start interacting with the smart contract interface: the two functions you should look for are ‘mint’ or ‘claim’, depending on each contracts’ specifics.
After locating the mint function for the smart contract, expand it and insert the necessary data: the first input field is for inserting the minting price and the second one is for the number you want to mint (check the minting options of the project for desired input data).
The final step is to click the ‘Write’ button, which sends the transaction to the blockchain after you sign it with your wallet. Sometimes this process might take time, but remember you can pay a higher gas fee to fast-track this process by adjusting the gas fee before signing the transaction in Ambire Wallet.

How to read trades on Etherscan
Swaps and trades on DEXes/CEXes have pages with more data than standard transfer operations: the From field is still the originating address for the operation, but at To we usually find the smart contract that the originating address interacted with:
In the above example, you can see this user’s operation has multiple token transfer steps, and you can also see what fees were paid for each transfer transaction.
If you want to have an even more detailed picture, you can check the Events section of the page, where you will see a break-down of all the interactions that took place, the type of tokens transferred and the size of each transfer, in a technical but human-readable format:
How to read Gas Tracker page on Etherscan
The Gas Tracker page offers insights into network fee evolution and shows an overview of princess at a glance: current low to high gas estimated gas price for transactions, average confirmation time vs. gas price, as well as the list of top gas-consuming contracts:
How to read the TopStat page on Etherscan
Etherscan has a dedicated page for displaying top statistics on the network: with the Topstat page on Etherscan you can see the addresses that moved the most ETH, the top gas consumers or top tokens traded, on a period of 24 hours, 3 days or a week:

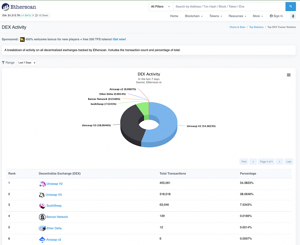
How to read the Dex page on Etherscan
The Dex page on Etherscan show you the most recent transactions to happen on decentralized exchanges, as well as the most recent trading pairs. You can also filter by exchange or look at the data as a pie chart:
How to track addresses on Etherscan
Tracking addresses on Etherscan is easy using the ‘Watch List’ feature available from the Etherscan user account:

How to set notifications for address activity on Etherscan
To set notifications for address activity on Etherscan, you simply have to click on the ‘Edit” button next to the desired address on your Etherscan account WatchList. A window with multiple options lets you select the notification method as well as well as other options:
How to create Private Name Tags on Etherscan
You can create Private Name Tags for addresses that you follow through the dedicated feature of the Etherscan user account:

How to create Transaction Private Notes on Etherscan
You can create your own private notes for any transaction you search for on Etherscan, if you have an account: just navigate to the transaction and input your notes in the ‘Private note’ at the bottom of the page:

These will then be visible on the Transaction Private Notes section of your Etherscan account:

How to find token decimals on Etherscan
To find token decimals on Etherscan (the decimal point value of the token that is derived from the token’s contract), go to the token page. The number of decimals is displayed on the right hand side, just below the contract address:

How to check if liquidity is locked on Etherscan
To check on Etherscan if a token liquidity is locked on different exchanges, you must first go to the token contract page and choose the Holders tab. This will open an overview with all addresses that hold the token. Usually, exchanges have public tags for their addresses so you can easily see which platforms have liquidity, how much tokens they hold as well as the trading pairs:

Now that you’ve seen and understood the many possibilities offered by Etherscan and how to put them to good use, what’cha waiting for? Go forth, explore the chain, use the data and don’t forget to follow Ambire on Etherscan 🚀
Disclaimer: Some Etherscan features are still in Beta; users are advised to exert caution when performing blockchain operations via Etherscan.
Interested in Ambire? Follow us:
Discord | Twitter | Reddit | GitHub | Telegram | Facebook
How to use Etherscan was originally published in The Ambire Blog on Medium, where people are continuing the conversation by highlighting and responding to this story.
3
0
Securely connect the portfolio you’re using to start.
